分析BOG压缩机选型及参数设置
引言:液化天然气行业发展和趋势
天然气是一种优质、高效、清洁的低碳能源,可与核能及可再生能源等其它低排放能源形成良性互补,是能源供应清洁化的最现实选择。加快天然气产业发展,提高天然气在一次能源消费中的比重,是我国加快建设清洁低碳、安全高效的现代能源体系的必由之路,也是化解环境约束、改善大气质量,实现绿色低碳发展的有效途径,同时对推动节能减排、稳增长、惠民生促发展具有重要意义。
世界上环保先进国家都在推广使用液化天然气。其除了用作发电厂、工厂、家庭用户的燃料外,其中所含的甲烷可用作制造肥料、甲醇溶剂及合成醋酸等化工原料;另外,其所含的乙烷和丙烷可经裂解而生成乙烯及丙烯,是塑料产品的重要原料。
在生态环境污染日益严重的形势面前,为了优化能源消费结构,改善大气环境,实现可持续发展的经济发展战略,人们选择了天然气这种清洁、高效的生态型优质能源和燃料。现在,无论是工业还是民用,都对天然气产生了越来越大的依赖性。液化天然气(LNG)是天然气的液态形式,在某些情况下,选择液化天然气比选择气态天然气具有更多的优点。LNG的应用实际上就是天然气的应用,但由于其特性,LNG又比天然气有着更广泛的用途。
LNG接受站作为管道天然气的调峰气源,可对民用燃料系统进行调峰,保证城市安全、平稳供气。在美国、英国、德国、荷兰和法国等国家,将LNG调峰型装置广泛用于天然气输配系统中,对民用和工业用气的波动性,特别是对冬季用气的急剧增加起调峰作用。
“十三五”规划根据全国天然气资源流向和各消费区域市场实际需求,结合港口规划统筹优化沿海LNG接收站布局。在天然气需求量大、应急调峰能力要求高的环渤海、长三角、东南沿海地区,优先扩大已建LNG接收站储转能力,适度新建LNG接收站。
因此,研究液化天然气LNG接受站工艺及设备意义重大。
一、液化天然气接收站工艺及设备
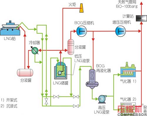
LNG液化天然气必须在专用的接收站完成卸船工艺。专用的LNG接收站通常具备下述条件:船舶停靠的码头、LNG储罐应至少达到单个液货仓容积、卸料设备设施、再液化系统装置、与船舶和下游终端用户的管道连接。

目前,LNG液化天然气船的装载容积范围为15万~26万立方米。以15万立方米液货仓为例,气化后体积为9000万立方米,可以满足2300万人一个月生活用气量。
低温BOG压缩机在接收站卸船工况以及低温罐罐压保持调节工况方面的作用至关重要,相当于低温LNG储罐的“调压阀”。低温罐BOG闪蒸气主要通过再液化装置液化,然后通过液泵加压、气化器气化外输;部分接收站安装往复式增压压缩机,直接将BOG闪蒸气增压输送至天然气管网。天然气管网压力为80~100barg,城市中压管网压力40~50barg。
LNG液化天然气接收站工艺特点如下:
(1)LNG液化天然气接收站的显著特点是BOG闪蒸气流量在很大一个范围内波动。
(2)大流量BOG闪蒸气一般由卸船工况产生。
(3)小流量BOG闪蒸气一般由低温罐静态保持工况产生。
低温罐静态保持工况产生的BOG闪蒸气流量又根据罐内液位不同而变化。以夏季极端情况为例:夏季接收站没有外输,低温罐内液位低的工况,产生的BOG闪蒸气流量甚至达不到低温BOG压缩机调节流量的最低档位,因此低温BOG压缩机需要间歇启停机,以等待罐内闪蒸气增加、压力升高,同时保持整个再液化系统处于低温循环。
一般配置2~3台低温BOG压缩机,静态保持工况运行1台压缩机,卸船工况BOG蒸发气流量最大时同时运行另外1~2台压缩机。例如:中海油福建、中海油宁波、中海油粤东、中海油深圳、中海油天津、中石油江苏、中石油大连、中石油唐山、中石化青岛、中石化广西北海LNG接收站都采用2~3台BOG压缩机的配置。
低温BOG压缩机的上游一般安装减温器和分液罐。
减温器的功能是将液态天然气LNG喷淋到BOG蒸发气管道中,气化的过程降低BOG管道气的温度以保证压缩机入口温度不超过系统设定温度。
减温器一般应用于接收站投产初期,先用氮气置换管道中的空气,然后用BOG蒸发气置换管道中常温常压氮气,这一过程分三个步骤:
第一步:随着BOG气体与氮气混合,氮气比例从100%降至5%,氮气对于再冷凝系统是不凝气会降低再冷凝系统效率,所以氮气比例高于5%时的混合气不进入再冷凝系统,而直接去低压火炬。这一步,最开始管道中为常温的氮气,然后随着储罐中的低温BOG气体进入管道,管道中混合气的温度不断降低至-40~-50℃。BOG压缩机在这一步的作用仅是传输气体,而不是增压到再冷凝需要的压力;BOG压缩机设计运行入口温度范围一般为-158~-110℃,为避免入口温度过高造成压缩机排气温度超过系统设定值,可以降低排气压力运行,打开放空阀,将混合气传送到火炬。
第二步:当氮气与BOG气体混合比例小于5%时,管道内混合气温度仍然高于压缩机正常运行所需低温,这时的原料气还是只能去火炬。这一步随着低温BOG气体的增加,混合气温度从-40~-50℃降至压缩机正常运行所需低温-110℃。这个过程时间的长短取决于储罐与低温BOG压缩机之间管道的长度。另外,减温器将液态LNG喷淋到管道中,能够迅速降低混合气温度,减少这一步的时间,以及减少原料气去火炬消耗。
第三步:氮气的混合比例降至0,管道内为纯净的BOG气体,温度也满足压缩机正常运行所需低温,关闭放空阀,增压至再冷凝器所需压力,进入再冷凝系统,冷循环系统建立。
减温器在日常切换启机中的应用。当管道系统中为冷态BOG气体,不能抵消压缩机启动过程通过旁通阀返回的较高温度原料气,这时候有必要通过减温器迅速将管道气体降低至正常运行的低温状态。不过,冷态BOG气体是否能够抵消返回的热态原料气取决于储罐与压缩机入口的管线长度。比如中石油唐山LNG接受站夏季较常使用减温器,而中石油大连LNG接收站较少使用。
分液罐的作用主要是防止气体中的凝液造成压缩机的液击。理论上BOG气体是最干净干燥的气体,是不会存在凝液的可能。LNG接收站都安装了分液罐,实际运行中其主要凝液来源于减温器喷淋,以及一些微量重组分。分液罐应该保证气体中最大液滴小于20μm。
低温BOG压缩机下游安装再冷凝器。再冷凝器的操作温度和压力范围对压缩机与再冷凝器之间管线设计以及压缩机控制逻辑非常重要。再冷凝器底部为从低温储罐引入的液态LNG,其闪蒸出来BOG气体温度为-161.6℃,顶部回收的BOG气体的温度高低决定了吸收过程的温差。温差越大热应力越大,再冷凝器设计壁厚越厚,投资成本越高。所以在可行范围内,尽可能减小温差,减小再冷凝器BOG入口温度可以减少投资成本。
二、BOG蒸发气压缩机的工艺要求
LNG接收站BOG蒸发气压缩机的工艺要求主要是能够同时处理卸船工况和静态保持工况。
压缩机的流量控制主要由低温储罐的压力控制,储罐的压力操作运行范围为5kPa(G)~30kPa(G),因此压缩机的操作入口压力范围与之同步。
根据低温储罐与压缩机之间管道长度以及管道保冷材料效果不同,压缩机操作入口温度范围为-160℃~-80℃。
根据再冷凝工艺设计的操作压力而不同,压缩机排气操作压力范围为500~1100kPa(G)。
BOG蒸发气压缩机为往复式压缩机,是容积式压缩机,所以压缩机流量根据入口温度、压力状态不同,LNG接收站BOG压缩机流量范围一般为4,000kg/h~200,000kg/h。
下表列出典型LNG接收站再冷凝工艺处理工况:

三、BOG蒸发气压缩机的选型
世界范围内LNG接收站的BOG蒸发气压缩机采用往复式压缩机,主要有两种形式:立式迷宫压缩机和卧式活塞环压缩机。
1.往复式压缩机能够为LNG接收站BOG蒸发气再冷凝系统形成高能效的自平衡系统
往复式压缩机为容积式压缩机,在不进行任何流量控制的情况下,压缩机的转速和行程都不会变化,所以压缩机排量不会有任何变化。
对应卸船工况,大量的BOG蒸发气产生,随着储罐内的压力升高,同时温度下降,BOG蒸发气压缩机虽然排量不会有任何变化,但是其吸入BOG气体的密度会升高,所以质量流量会升高,抽走更多BOG蒸发气。
对应夏季保持工况,储罐内液位低,只有少量的BOG蒸发气产生,随着储罐内压力下降,同时温度上升,BOG蒸发气压缩机虽然排量不会有任何变化,但是其吸入BOG气体的密度会下降,所以质量流量会下降,抽走较少BOG蒸发气。
因此,往复式BOG蒸发气压缩机,随着储罐内压力和温度的变化能够自动调整质量流量,形成自平衡在冷凝系统,提高能效、减少控制调节和浪费。
2.BOG蒸发气压缩机自平衡系统流量调节的范围:
根据理想气体状态方程,假设压力和体积不变,若温度变化范围为-160~-80℃,即113~193K,物质的量极端的变化范围为70%;假设温度和体积不变,若压力变化范围为105~130kPa(a),物质的量极端的变化范围为23%。
因此,就LNG接收站BOG蒸发气再冷凝的应用,温度变化对压缩机质量流量影响较大,压力变化对压缩机质量流量影响较小。根据理想气体状态方程这种对质量流量的影响是以乘积的形式叠加,而且由于工艺特性,BOG蒸发气压缩机质量流量的范围非常大,两个极端工况质量流量差别甚至能够达到2倍。
3.BOG蒸发气压缩机设计工况的确定
如上所述,BOG蒸发气压缩机质量流量变化范围这么大,怎么样选型才适合呢?下图为BOG蒸发气压缩机不进行流量控制时的运行曲线举例。

首先,工艺设计能够确定,卸船工况需要保证的质量流量、压力高值和温度低值条件;保持工况需要保证的质量流量、压力低值和温度高值条件;以及操作运行需要保证的质量流量、压力中值和温度中值条件。压缩机选型时可以逐个计算,比较选出最恶劣的工况作为压缩机的设计工况。
但是,现实情况是工艺设计都是对现场工况的假定和计算,工艺设计时计算卸船时要保证的最大质量流量,就需要计算假定入口压力和温度等条件。此时需要注意,如果温度设定比实际高,同时压力设定比实际低时,会造成选型压缩机流量大于实际需要,储罐压力升高,温度下降时,很快就能把低温储罐中BOG蒸发气抽光,需要经常停机,这种粗放型设计会造成投资成本上升和浪费。由于入口压力和温度条件对于压缩机选型的影响比较大,所以,工艺设计计算假定入口压力和温度时,不应留太多裕量。
另外,由于BOG压缩机质量流量随储罐内温度和压力变化范围很大,当压缩机根据设计工况选型确定以后,需要计算一个电机核算工况。当入口压力达到储罐安全阀设定值30kPa(g),温度低值-160℃条件下,质量流量达到最大,同时电机的功率消耗达到最大,电机选择需要根据这个核算工况确定。否则,电机可能在安全阀还没有启动时超载损坏。当然,如果系统并不需要极限高值流量时,也可以通过别的方法保护压缩机电机,例如旁路回流以降低质量流量和轴功率。
4.立式迷宫压缩机与卧式活塞环压缩机的液化天然气蒸发气应用区别
4.1立式迷宫压缩机和卧式活塞环压缩机结构对比分析:
立式迷宫压缩机
压缩机结构形式:往复式压缩机,立式结构
气缸密封形式:迷宫密封,非接触式气态密封
材质:气缸和活塞均为高镍球墨铸铁Ni35%;无活塞环、导向环;气缸和活塞耐低温,膨胀系数相同,操作温度范围很宽-160℃~200℃;开机不需要预冷;迷宫活塞不属于易损件。
排气温度限制:非接触、迷宫式结构、金属材质,对于排气温度的机械耐温小于200℃。
活塞速度限制:非接触式密封,速度越高,密封效率越高。在考虑压缩机运动部件的转速限制条件下,活塞速度应不高于5m/s。
活塞直径限制:受限于压缩机结构、铸造工艺限制,曲轴之间的距离决定活塞直径,一般也不宜超过900mm。
主填料密封形式:迷宫密封,非接触式气态密封,立式结构;填料环磨损慢;压缩机为承压设计,无吹扫密封。
将密封气导向压缩机入口,回收工艺气。
无工艺气损失和密封气消耗。
隔冷设施:低温气缸与压缩机中体之间设置隔冷水套,防止冷能传递到铸铁材质的中体和曲轴箱,造成变形和应力。
活塞杆形式:立式。
往复质量由曲轴主轴承承担。
对压缩机基础有往复冲击力。
十字头仅导向,不承担重力。
十字头不属于易损件。
不需要安装活塞杆沉降探头。
卧式活塞环压缩机
压缩机结构形式:往复式压缩机,卧式结构
气缸密封形式:活塞环密封,无油干摩擦接触式密封。
材质:气缸为不锈钢,活塞为铝合金;活塞环、导向环为非金属材质;密封结构的活塞、活塞环、导向环、气缸分别为金属和非金属材质,膨胀系数不同。
非金属导向环设计温度为低温,运行在常温或高温会加速磨损。因此,压缩机开机需要预冷,以降低非金属导向环磨损。
如果不预冷启机,冷硬的非金属活塞环还会挤伤较软铝材质的活塞。
活塞环、导向环为易损件。
排气温度限制:随着排气温度的升高,导向环、活塞环的磨损并不是线性增加,而是指数式增加。对于低温应用要求应该更加严格,排气温度宜小于80℃。如果超温应该减小单级压缩比,增加压缩级数,以保证易损件能够稳定运行。
活塞速度限制:接触式密封,为降低活塞环磨损的速度,应控制活塞干摩擦速度不高于3m/s;同时,也需要考虑压缩机运动部件的转速限制。
活塞直径限制:受限于活塞质量,活塞越大,重力越大,活塞环磨损越快,应限制活塞直径小于600mm。
主填料密封形式:弹簧作用于填料环,抱紧活塞杆,接触式密封,卧式结构,填料环磨损快;有吹扫密封气、氮气。
泄露工艺气与密封气氮气混合,为不凝气,排放火炬有工艺气损失和密封气消耗。
隔冷设施:通常不设设置隔冷水套,冷能可以传递到中体和曲轴箱等铸件,造成应力和扭曲,甚至可能会出现脆性破坏,同时也会影响传动部件的配合关系。
活塞杆形式:卧式。
往复质量由导向环和十字头滑履承担,造成易损件导向环和十字头滑履磨损。而且,运行一段时间后活塞杆会沉降,造成填料环、刮油环等易损件偏磨,加速易损件磨损。
需要安装活塞杆沉降探头,监控导向环磨损情况,以避免活塞磨缸。
4.2立式迷宫压缩机和活塞环压缩机可靠性对比分析:
由于迷宫密封形式的采用,使得立式迷宫密封式压缩机的可靠性得到了有效地增强,通常活塞环密封平均无故障时间MTBF<10,000hrs,而迷宫密封MTBF<60,000hrs。立式迷宫压缩机较高的MTBF使业主和总包公司都趋向于更多的使用这种个更可靠性的压缩机。
4.3立式迷宫压缩机和活塞环压缩机经济性对比分析:
虽然国产立式迷宫压缩机一次性采购成本比卧式活塞环压缩机平均高出15%~20%,但维修成本和运行成本等方面,活塞环压缩机比立式迷宫压缩机要高出很多。由于两种类型压缩机功率大致相同,此处不做能耗方面的比较。
两种形式压缩机维修成本主要体现在易损件的价格及更换周期,如表1所示。立式迷宫压缩机由于易损件相对较少,寿命相对较长,其维修成本仅约为卧式往复维修成本的63%。

注:测算根据厂商提供典型数据,单台BOG压缩机平均运行3337h,单台设备运行期限25年。
根据韩国平泽市某LNG接收站实际运行记录及统计数据,两种形式的BOG压缩机运行成本比较如表2所示。立式压缩机相比卧式压缩机,运行成本大大降低。

对于低温BOG压缩的应用,立式迷宫式压缩机相比卧式活塞环压缩机备件少、大修周期长、运行成本更低,因此立式迷宫式压缩机更适用于低温BOG工况。

结语
LNG液化天然气接收站在国内分布的越来越多,BOG压缩机的选型关系到整个LNG接收站的运行成本和正常生产运行,应引起高度重视。立式迷宫压缩机虽然一次性投入较多,但运行维修成本较低。
参考文献
①国家发展改革委关于印发石油天然气发展“十三五”规划的通知
②石油化工和天然气工业用往复式压缩机API618标准,第五版,2007
③中化人民共和国石油化工行业标准SH/T3143-2012——石油化工往复压缩机工程技术规范
④《调温器在LNG接收站的应用》作者:刘攀攀,中国学术期刊电子出版社,2018年,第17期
以上为正文!
买空压机网部分新闻素材来源于各大品牌公众号和压缩机网(www.compressor.cn).
压缩机网作为行业内最早的平台型网站.一直为空压机行业的发展而努力.
在此致以敬意. 希望有机会能一起合作.为用户提供最优质的行业资讯.