空压机循环水系统常见问题解决方案
前言
【买空压机网】工业企业是耗水大户,工业循环冷却水占企业耗水量的80%左右,在水资源日益紧缺的今天,企业用水成本、排污成本逐年提高,节水减排、降本增效显得尤为重要。企业既要在生产经营中实现经济效益的增长,又要在双碳政策目标牵引下承担保护生态环境、节能减排的社会责任。
一、政策背景
我国首部《节约用水条例》于2024年5月1日起正式颁布实施,这也是国家层面首次在节约用水领域专门立法。针对企业取水、供水、用水、排水作出了明确规定,严控高耗水项目建设,进一步提升水资源利用效率,鼓励推动节水、水处理领域设备技术更新升级。
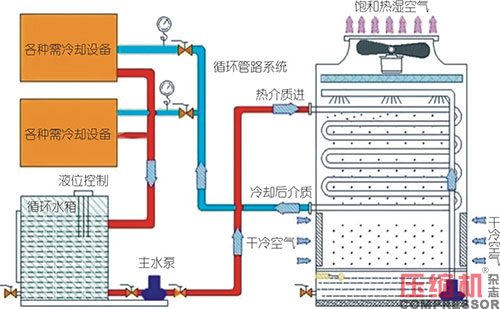
二、空压机循环水系统原理
空压机循环水系统是将水作为冷却介质,由循环泵驱动在系统中流动,首先进入空压机冷却系统,通过设备内部的传热系统,将热能转移到循环水中,水温升高,再送入冷却塔,将热能转移至室外大气中,再经过循环泵驱动加压,进入空压机冷却器,这就是空压机循环水系统原理。


冷却系统是空压机的重要组成部分。水冷式空压机工作时压缩气体做功产生的热量,需要通过冷却水带走,冷却水质的好坏直接影响着空压机的换热效率。
三、空压机循环水管理的重要性
空压机循环水有“三分处理,七分管理”之说,说明管理的重要性。空压机循环水系统转入正常运行后在其升温、蒸发和冷却的过程中,冷却水逐渐被浓缩,其水质指标会发生变化,运行管理主要根据水质变化情况进行及时相应调整。
四、空压机循环冷却水为什么要处理
空压机循环冷却水系统普遍为开式循环系统,采用冷却塔降温,在循环系统中不断循环使用。由于水的温度升高,水流速度的变化、水的蒸发、各种无机物离子和有机物离子的浓缩,冷却塔和冷却池在室外受到阳光照射、风吹雨淋、灰尘杂物的进入,以及设备结构和材料等多种因素的综合作用,会造成循环水水质恶化。冷却水系统产生腐蚀、结垢、粘泥、微生物故障,威胁和破坏工厂长周期安全生产,造成经济损失。
五、空压机循环水运行中易产生的问题
空压机循环冷却水给水为天然水,而天然水中不管是地表水(如河水、湖水、水库水),还是地下水(如井水、泉水、自来水)都含碳酸盐和杂质,如悬浮物、藻类物质等。由于上文所说多种因素的综合作用,会产生严重的沉积物附着、设备腐蚀和微生物的大量滋生,以及由此形成的黏泥污垢堵塞管道等问题,这些问题如果得不到有效的解决,则无法进行安全生产,造成巨大的工业损失。

1.换热器腐蚀
循环水对换热设备的腐蚀,主要是电化学腐蚀,产生的原因是水中充足的氧气、水中腐蚀性离子(Cl-、Fe2+、Cu2+)以及微生物分泌的黏液所生成的污垢等因素,腐蚀的后果十分严重,不加控制极短的时间即可使换热器、输水管路设备报废。

2.换热器结垢
冷却水中溶解有各种盐类,如碳酸盐、碳酸氢盐、硫酸盐、硅酸盐、磷酸盐和氯化物等,它们的一价盐溶解度很大,一般难以从水中结晶析出,但它们的两价(氯化物除外)的溶解度很小,并且是负的温度系数,随浓度和温度的升高很容易形成难溶性结晶从水中析出,附着在换热器传热面上成为水垢。换热器内存在结垢,会引起循环水流速、流量变化,减少换热能力。

3.冷却塔藻类
因为循环水中溶有充足的氧气、合适的温度及富氧条件,很适合微生物的生长繁殖,如不及时控制将迅速导致水质恶化、发臭、变黑,冷却塔大量黏垢沉积甚至堵塞,冷却散热效果大幅下降,设备腐蚀加剧。因此循环水处理必须控制微生物的繁殖。

4.增加设备能耗

随着工业生产的发展,用水量急剧增加,很多地区已经出现供水不足的现象,节约用水刻不容缓。冷却水占工业用水主体,提高其重复利用率、循环使用是节水的必要手段。
六、空压机循环冷却水处理的重要性
冷却水长期使用后,必然会带来沉积物附着、金属腐蚀和微生物滋生这三个问题,而循环水处理就是通过水质处理的办法解决这些问题。好处如下:
稳定生产:没有沉积物附着、腐蚀穿孔和粘泥堵塞等危害,冷却水系统中的换热器就可以始终在良好的环境中工作。除计划中的检修外,意外的停产检修事故就会减少,从而在循环冷却水方面为工厂的长周期安全生产提供保证。
节约水资源:通过提高循环冷却水浓缩倍数,大大节约工业耗水量。
减少环境污染:由于循环冷却水可以大大减少冷却污水的排放,对于排放的少量污水通过简单处理,即可达到所允许的排放标准,不会对环境造成污染。
提高设备利用率:如果做好了循环冷却水处理工作,就可以减少换热器更换的台数,提高经济效益。
七、空压机开式循环冷却水运行管理指标

1.浓缩倍数:3-5倍
浓缩倍数是循环水的一个重要指标。用水中Cl-的浓度来计算浓缩倍数。一般浓缩倍数低,耗水量就大,排污量也大;浓缩倍数高可以减少水量,节约水处理费用。但浓缩倍数过高会使循环冷却水中的硬度、碱度升得太高,水的结垢倾向增大很多,从而使结垢、腐蚀控制的难度变大,使水处理药剂在冷却水系统内的停留时间增长而水解。因此,循环冷却水的浓缩倍数并不是愈高愈好。
2.PH值:7.5-9.5
开式循环冷却水的腐蚀性随pH值的上升而下降;pH值低于这一范围时,水的腐蚀性将增加,造成设备的腐蚀;循环水的pH值高于这一范围时,则水的结垢倾向增大,容易引起换热器的结垢。
3.电导率:<2500mg/L
电导率主要反映开式循环冷却水环水中含盐量的高低,电导率值越大,循环水的含盐量越高,反之则含盐量越低。电导率与含盐量大致成正比关系,其比值1μS/cm的电导率相当于0.55-0.90mg/L的含盐量;在含盐量高的水中,Cl-和SO42-的含量往往较高,因而水的腐蚀性较强;含盐量高的水中,如果Ca2+、Mg2+和HCO3-的含量较高,则水的结垢倾向较大。
4.总硬度:<800mg/L
总硬度是指水中Ca2+、Mg2+的总量,它包括暂时硬度和永久硬度。水中Ca2+、Mg2+以酸式碳酸盐形式存在的部分,因其遇热即形成碳酸盐沉淀而被除去,称之为暂时硬度;而以硫酸盐、硝酸盐和氯化物等形式存在的部分,因其性质比较稳定,不能够通过加热的方式除去,故称为永久硬度。
5.总碱度:<500mg/L
总碱度是开式循环冷却水中操作控制中的一项指标,当浓缩倍数控制稳定,没有其它外界干扰时,由总碱度的变化,可以看出系统的结垢趋势。
6.氯离子:<300mg/L
氯离子是一种腐蚀性离子,它能破换碳钢、不锈钢和铝等金属和合金表面的钝化膜,引起金属的点蚀、缝隙腐蚀和应力腐蚀破裂;在充分充气和未添加缓蚀剂的水中,当氯离子浓度从0增加到200mg/L时,碳钢单位面积上的蚀孔数随氯离子浓度的增加而增加;当氯离子浓度增加到500mg/L时,碳钢表面上除了蚀孔外,将还有溃疡状腐蚀。
7.总铁(Fe2+,Fe3+):<1.0mg/L
循环水中的铁离子即可以是由补充水带入的,也可以是由系统中碳钢设施腐蚀所产生的;循环水中总铁浓度为0.1-0.6mg/L时为正常,在0.6-1.0mg/L时为过高,而总铁浓度>1.0mg/L时为腐蚀的信号。
8.铜离子:<0.1mg/L
循环水中的铜离子会引起钢和铝的局部腐蚀,因此循环水中的铜离子浓度不宜大于0.1mg/L。
9.悬浮物:<20
悬浮物会吸附水中的锌离子,降低锌离子在水中的浓度;一般情况下,循环水的悬浮物浓度或浊度不宜大于20mg/L,当时用板式、翅片管式或螺旋板式换热器时,悬浮物浓度或浊度不宜大于10mg/L。
八、物理法在线循环水处理装置
笔者公司研发出一款物理法交变高频强磁极端条件水处理器,零加药、零腐蚀、零排放废水。通过这项技术可以实现循环水在线除垢、抑垢、杀菌灭藻、防腐阻锈、有效控制生物粘泥,达到净化水质、节水降耗的目的。

这项技术具体来说是从以下三个方面来解决循环水系统的问题:
1.提高循环水的重复利用率
2.提高循环水的浓缩倍数
3.提高成垢离子的溶解度
九、交变高频强磁极端条件水处理器核心技术特点
1.应用水质更加复杂恶劣:强磁场极端条件水处理在循环冷却水系统水质硬度达到1万mg/L,氯离子1万mg/L,电导率4万的情况下设备依旧正常安全平稳运行。
2.除垢能力更全面:即能防止和清除100℃以下用水设备中的碳酸钙结垢,又能防止和清除硅酸钙和硫酸钙的结垢,真正的改变了水原来的自由基。使处理过的水在工业冷却、循环水方面能达到防止和清除碳酸钙、硅酸钙、硫酸钙结垢的效果。
3.降浊杀菌更有效:在循环水系统使用,因被磁旋波反复激励后,循环水成了活性水,悬浮力极差,水质的浊度可以迅速下降到20mg/l以下。菌体细胞通过磁旋波的场时,因承受不了磁旋波的场强,菌体细胞破裂,导致死亡,循环水中耗氧量和有机物得到控制,COD指标可以迅速下降到200mg/L以下。
4.防腐阻锈功效显著:可迅速把循环水系统原来的铁锈(Fe2o3)在很短时间内变化成黑锈(Fe3o4)老垢、锈从器壁上脱落干净后,会在器壁表层形成一层极薄的保护层,保护器壁免受二次腐蚀。破坏了金属氧化的条件,迫使用水设备的碳钢、不锈钢、铜、铝等金属材料都不会再有被腐蚀的现象。各行业不同用户在循环水池中的标准挂片试验中可以看出,对碳钢和不锈钢的腐蚀速率都在0.03-0.0528mg/年以下。
5.强磁场极端条件下能解决氟化钙结垢:2015年在使用强磁场极端条件水处理的用户中发现了氟化钙(CaF2)结垢。因为氟离子不属于金属离子,化学药剂也没有办法除掉。2017年笔者采用“强磁场”也彻底解决了工业循环冷却水系统的氟化钙(CaF2)结垢问题。
6.零排放废水:只需要补充蒸发掉的水,无需排放废水,真正实现了绿色生产,节水减排。
以上为正文!
买空压机网部分新闻素材来源于各大品牌公众号和压缩机网(www.compressor.cn).
压缩机网作为行业内最早的平台型网站.一直为空压机行业的发展而努力.
在此致以敬意. 希望有机会能一起合作.为用户提供最优质的行业资讯.